1、综合查询
平台具备全网情报数据查询功能,能够支持输入地址或交易ID进行快速查询。其中,我们已计划扩展至包括IP、姓名、手机号等用户信息的查询需求。 在功能特点上,平台目前支持31种公链进行链上数据查询,并涵盖行为标签和风险标签查询功能;同时,对4大公链及其583万Token实施深度分析研判。
2、数据查询
平台具备多区块链浏览器链上数据查询功能,能够提供地址/交易的基本链上信息,包括地址的交易数、出入金、对手方、持币量等多维度统计结果,并对重要数据进行展示,如重要交易对手、首尾笔交易记录及最后活跃时间等。 同时,平台结合Bitrace大数据和智能模型分析技术,提供链下情报展示,包括交易对手属性(标签归属)、行为特征(行为标签)、风险评估指标以及跨链交易解析等深度情报。
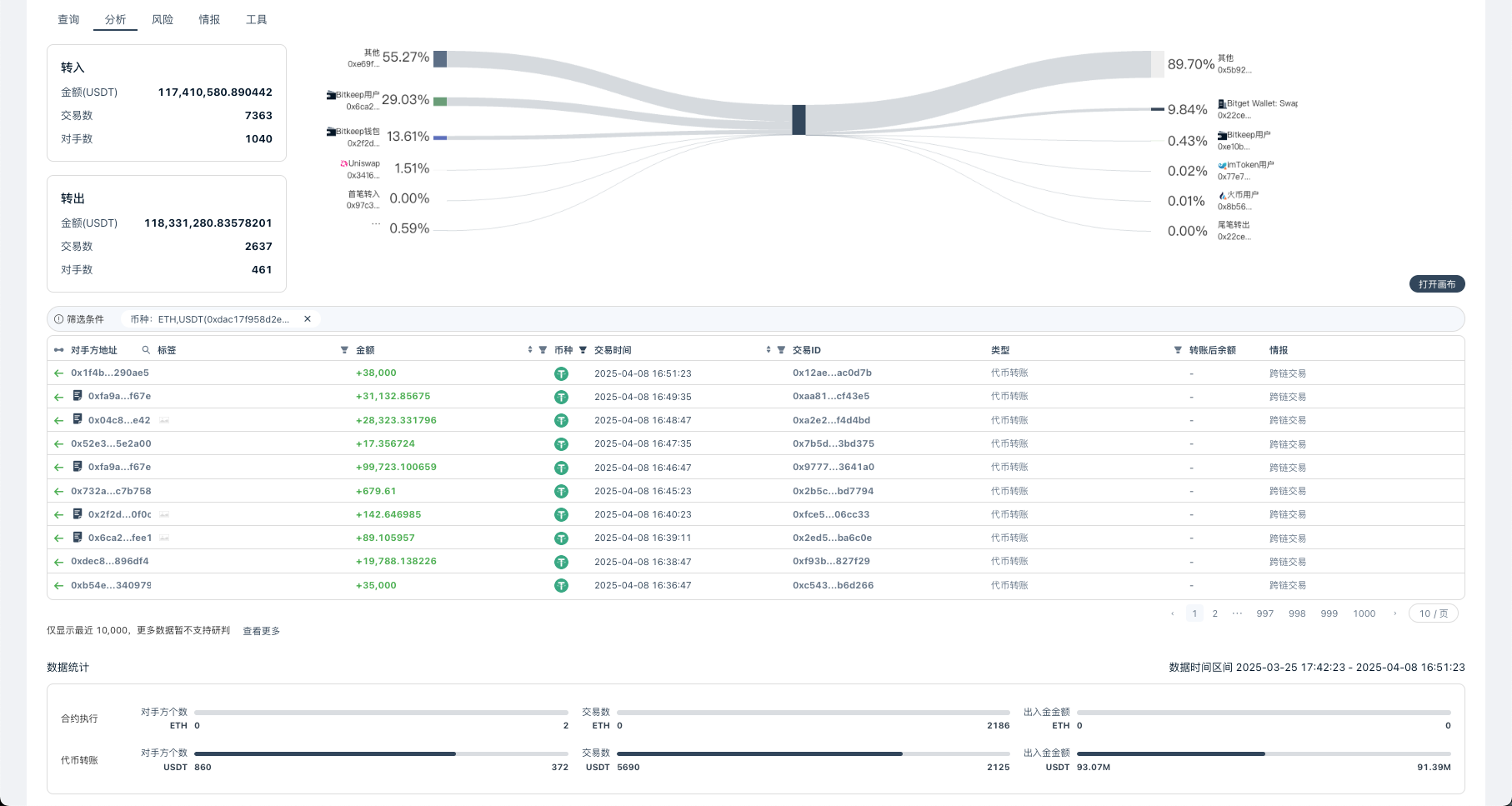
3、数据分析
链上数据分析功能,提供专业的地址交易行为追踪,可自动统计对手方的交易金额、频次及资金净流向(总转入/转出量),并生成可视化资金图谱。支持多维度筛选,包括对手方地址、标签、金额区间、时间范围及交易类型等。基于筛选数据,可进行交易模式识别、资金路径追踪和异常交易分析,帮助用户快速定位关键交易对手,洞察资金流动规律。也可通过画布服务查看分析,为链上调查、风控及投资决策提供数据支持。
4、风险统计
平台提供地址本身的风险评估、识别风险行为模式、资金流动特征分析及统计风险资金量与占比情况,并对历史交易对手方进行风险关联性分析,全方位展示查询地址的潜在风险情报信息。
5、交易查询
支持完整的链上交易明细查询与分析,支持智能解析跨链交易和代币兑换记录,自动识别对手方风险标签并提示预警。可分类展示各类交易类型,包括内部交易、代币转账、以及当前交易的完整事件日志,帮助用户全面掌握资金流向并识别潜在风险。
6、追踪溯源
本模块提供深度的交易资金分析能力,基于平台定义的智能参数,自动追溯当前交易的前后三层全部资金转账,精准定位核心资金来源与流向,并智能识别关键对手方地址。通过交互式资金流向图谱直观展示资金流转全貌,同时配备专业的数据统计面板,以结构化方式呈现关联地址列表与交易明细,帮助用户轻松掌握复杂资金网络中的关键节点与流动规律。